一、数字化重构教育基座
【简介】
武汉晴川学院紧扣“十四五”教育数字化战略布局,以学校现代化发展需求为导向,纵深推进教育数字化转型。学校以全域网络底座与数据驱动治理中台为核心支撑,全面提升教学科研与管理服务效能,构建起数字化赋能的教育基座支撑体系。在教学基础建设方面,学校持续夯实数字化教学根基,系统推进基础实验室智能化改造与教学设备迭代升级,着力打造“智能化”教学空间环境,为师生创造更优质的教学场景。在此基础上,学校聚力构建“以学为中心、数据为驱动、网络为神经、空间为载体”的智慧教学生态系统,以数字化赋能为实践教学提质、为应用型人才培养增效,为学校高质量发展提供坚实有力的支撑。
【建设与利用】
校园基础网络历经十年迭代升级,通过部署全光网络和5G专网技术,实现校园活动区域100%有线网络覆盖与教学楼无线网络的100%覆盖,形成覆盖全、承载高的校园基础网络体系。数据中心采用“超融合架构”,通过"云-网-端"一体化架构设计,集中部署计算、存储、网络等资源,以“绿色低碳、安全可靠、弹性扩展”为基调,为学校各类数字化应用提供可靠的基础设施支撑。
建成近300间智慧化教学空间,涵盖标准化考场、多功能智慧教室、虚拟仿真实验平台等教学场所,构建覆盖课堂实验教学、线上线下混合式教学以及虚实融合实践教学的全场景应用体系,既能满足个性化学习需求,又能支撑协作式教学。
1.校园基础网络
学校网络架构采用分层化设计,核心层部署华为S9706交换机,汇聚层配置华为S57系列三层交换机,接入层全光网络构建万兆到楼层、千兆到实验室、百兆到桌面架构。骨干链路实现业务隔离,部署100Mbps教育网(CERNET)与5Gbps运营商专线链路。

图:学校网络拓扑图
教学区域实现162间教室全光网WiFi6部署,188台无线AP通过4台汇聚交换机与1台核心交换机形成AC集中管理架构,配套1台上网行为管理设备实现流量控制与安全审计。无线网络支持1万左右移动终端并发接入(单用户50Mbps保障带宽)。

图:教学楼无线拓扑图
学校网络架构支撑1.2万师生,6000余终端同时在线,全校流量峰值稳定在最大值的70%以内,日均流量约1.2Gbps,日均用户量7000余人,日均处理数据量约2TB,其中50%为在线实验平台,30%为高清视频流量。有效支撑线上线下混合式教学、虚拟仿真实验、管理服务场景等多种核心场景应用。
2.数据中心
数据中心严格按照《数据中心设计规范》(GB50174-2017)B级标准规划建设,总建筑面积达118平方米,目前已容纳24个(含空调)标准机柜。机房建设采用模块化设计理念,通过双路市电引入与UPS的供电架构,确保99.9%的电力可用性。空调系统配置精密空调与新风系统,采用冷热通道隔离布局,全年PUE值稳定在1.5以下,精准控制温湿度(22±2℃/45±10%RH)。

图:数据中心机房
数据中心构建物理安全、网络安全、数据安全三位一体的立体防护网。物理安全通过门禁系统、视频监控、防入侵检测实现全区域覆盖,网络安全部署下一代防火墙、入侵防御系统(IPS)、Web应用防火墙(WAF)、数据备份一体机等设备,落实全网实名认证、核心网络层ACL访问控制策略,并集成网络安全行为审计、流量审计监控、数据堡垒机及网页防篡改功能,配合强口令策略形成多层级威胁过滤。数据安全依托加密传输、访问控制、备份恢复机制保障业务数据全生命周期安全,符合等级保护2.0要求。

图:教学综合信息服务平台二级等保证明

图:网站群管理平台二级等保证明

图:协同管理软件二级等保证明
数据中心建设“超融合架构”的云平台,构建高性能物理服务器组成的大型虚拟化集群,实现服务器虚拟化、网络虚拟化、存储虚拟化以及网络功能的虚拟化。6节点服务器形成348TB虚拟化资源池,通过21TB双活存储架构实现分钟级故障切换,核心数据具备完整的灾备保障。支撑教务管理系统、站群管理系统、超星泛雅平台、麦可思教学质量管理系统、实验室虚拟化平台等24个业务信息系统及36个网站运行。

图:超融合云计算平台

图:云计算平台总览

图:站群管理平台
3.“智慧化”教学空间
①标准化考场
为全面提升考点信息化与智慧化管理水平,我校建成130间智能化国家教育考试标准化考场。通过系统化部署三位一体技术防控体系,集成网上巡查系统、智能身份认证系统及全频段无线电作弊防控系统,为教育公平与质量提升提供坚持支撑。技术防控升级使得2024-2025年期间的英语四六级考试、中小学教师资格证考试、教学期末等考试作弊率明显下降。

图:标准化考场
②多功能智慧教室
以“教学需求为根本”出发点,我校构建示范性智能教学空间。通过网络、显示设备、物联网传感器部署,智能教学平台、管理平台互联互通,实现智能化工具重构教学场景。不断优化教学流程,深化教学互动,有效提升教学效率与学生参与度。同时,多功能教室具备功能拓展性与场景适应性,满足公开示范课、教师磨课、直播讲座、竞赛决赛等多元化教学场景的实际需求,为个性化学习路径设计与能力培养提供基础设施支撑。

图:多功能智能教室

图:多功能智能教室云台控制
【成果案例】
2024年10月26日,武汉晴川学院举办第八届青年教师讲课竞赛决赛。19名青年教师参加决赛,在1号教学楼212智慧教室逐一登台,上演青春“教”量。常务副校长夏力教授致辞,校长助理张涛就比赛流程、注意事项及评判标准作了详细说明。决赛评委由来自华中农业大学、武汉理工大学、湖北大学、武汉科技大学的校外专家、本校督导组专家共同组成。赛事同步线上直播,点击量突破10000人次。

图:利用智慧化教室开展教创赛
本次竞赛由教学设计、课堂教学和教学反思三部分组成,要求参赛选手在赛前提交参赛课程的16个学时的教学设计方案。决赛阶段,随机抽取一个学时,由选手进行20分钟的模拟课堂教学并撰写教学反思。评委对教学设计、课堂教学和教学反思分别打分。。

图:教师利用智慧化教室现场授课
通过智慧化教室后台的直播功能扫描二维码在线加入直播间,完成各类直播讲座和教学活动。


图:教师利用智慧化教室在线直播
③实验、实训室
虚拟仿真实验室
为进一步提升教学质量,我校计算机学院、北斗学院、机器与电气工程学院分别搭建虚拟仿真实验。采用线上虚拟仿真预习与操作,线下实验深化与讨论相结合的混合教学模式,鼓励学生自主设计实验方案,探究问题,培养创新思维和解决问题能力。实验室用于开放实验、赛前培训、学科竞赛、考级考证、实习实训、创新创客实践、科研、共享等,为提升实验课程效果、提高学生专业知识素养、增强学生就业竞争力打下坚实基础。
【成果案例】2025年3月12日下午,省教育厅党组成员、副厅长戴伟,高等教育处副处长周婷,湖北工业大学教务处处长张道德一行莅临晴川,就本科教学工作合格评估和本科专业监测评估,进行督导调研。调研期间,戴伟副厅长在董事长、校长汪彬教授,党委书记翟细春,常务副校长夏力的陪同下,实地走访了计算机人工智能产业学院、智慧教室、在建工程等场所,与计算机学院教师进行了深入细致交流,并提出指导意见。

图:人工智能交流研讨
二、数字化赋能数据治理
【简介】
为夯实"十四五"信息化发展根基,破解数据孤岛困境,我校于2021年启动数据治理专项工程。通过制定基础数据标准体系,完成数据交换平台与统一门户平台的集成建设,构建起覆盖数据采集、存储、共享、应用的全生命周期管理体系,为智慧校园建设奠定核心基础设施。
【建设与利用】
1.晴川学院“业务直通车”
统一门户广泛服务于校内师生,为校内各类信息系统提供导航服务。我校用户可以从官网的信息门户入口通过统一身份认证平台登录晴川办事大厅,在业务直通车模块中集成了校内信息系统入口,用户无需二次验证即可享受各类信息系统服务。目前该系统已累计服务了近5万名用户,其中97%以上为学生(含毕业生),2025年学校统一身份认证总用户量为49431人,总累计认证次数为191.53万人次,使用最多的服务分别是教务系统,教学评价系统,OA办公系统。

图:统一身份认证登录

图:业务直通车

图:统一身份认证主页概览
2.数据交换平台
数据交换平台则主要为各类信息系统提供数据服务。目前系统已持续为信息系统提供数据推送服务152万次,建立交换任务110余个,数据来源17个。

图:数据治理平台概览

图:数据交换监控
【成果案例】
数据治理平台助力教务系统与线上教学平台联动。为了以数字化赋能推动开展混合式教学活动,我们将教务系统的相关信息通过数据交换平台与超星泛雅平台进行对接,实现了将教学班信息,教学计划表等教学计划数据无感同步至在线教学平台,极大地提高了教务管理效率并减少了教师线上备课的时间成本。

图:线上教学平台课程

图:线上课程实训
数据治理平台助力各类信息系统数据同步。数据交换平台作为我校数据扭转中枢,承载了各信息系统之间数据交换的重要职能,目前已经实现了组织架构,学籍信息,教师信息,教学计划等重要数据的实时同步和备份。
图:数据交换总览
三、数字化赋能教育教学
【简介】
我校依据自身办学特色与人才培养定位,以课堂教学为核心,通过数字化手段赋能教育教学,实现传统课堂向"线上+线下"深度融合的教学模式转型,推动教学过程从知识传授向能力培养的转变。通过涵盖多学科领域的线上教学资源平台完善教学资源生态化建设,形成"校本特色资源+开放共享资源"的资源体系,满足个性化学习需求。质量保障方面智能化升级运用数字化工具重构教学督导与质量评估模式,通过智能分析系统实现教学过程的实时监测与动态反馈,有效降低人工督导成本,提升质量评估的精准性与时效性。
【建设与利用】
平台架构严格遵循混合式教学底层逻辑,契合"人人皆学、处处能学、时时可学"的终身学习理念,通过与超星泛雅、智慧树等主流教育云平台的对接,整合其成熟的在线教学系统与资源管理功能,构建具有校本特色的智慧教学平台。该平台既保留传统课堂的核心要素,又融入在线教育的灵活优势,形成OMO(OnlineMergeOffline)教学模式的数字化支撑体系。
在教学质量保障体系构建方面,部署智能督导系统实现教学过程的数字化监管,通过课堂实录分析、教学行为分析等技术手段,有效降低线下督导的工作强度;同步建设对接教育部教育质量监测平台的校内数据分析系统,建立包含42项核心指标的教学质量评估模型,形成"过程监控-数据分析-持续改进"的质量闭环管理机制,为教学决策提供精准的数据支撑。
1.线上教学平台
在课堂教学环节,我校依托超星泛雅教学平台与学习通APP,构建了支持SPOC(小规模限制性在线课程)的混合式教学支撑平台。该平台通过"教学准备-课堂实施-课程评价"全流程数字化设计,为教师提供一站式解决方案,平台同时为学生配备多模态互动终端,通过课堂弹幕、即时问答、小组任务等功能,构建"教师主导-学生主体"的双向互动教学模式,有效提升课堂参与度与学习获得感。以2024-2025-2学期为例,运行数据如下图所示:

图:线上教学平台
2.线上资源管理平台
在课余我校也为师生提供了完善的教学资源,包括各类校级自建课程(含知识图谱),第三方平台引入的慕课,电子图书资源,各类学术分享网站(知网、万方)的公共资源等。平台实时数据如下图所示:

图:图书馆数据平台

图:图书馆数据搜索引擎

图:知识创新中心
3.质量监控平台
质量控制是课堂教学的重要环节,为了缓解我校教学督导工作的压力,我校建设了线上督导平台,该平台与我校数据中心对接,将每日教学计划实时同步到平台进行AI督导评分,该平台与线下督导相结合为我校督导工作提供了数字化保障。督导窗口视图如下:

图:智慧教学督导平台
为了提高我校评估工作数据管理质量,提高内部数据报送效率,我校对标国家教育监测数据平台标准建设了校内的数据报送平台,以信息化手段赋能校级层面的教学评价,数据填报等,为学校进一步提升教学质量提供了有力的保障。

图:数据报送平台
【成果案例】
我校教师荣获湖北省第五届教创赛成果奖。武汉晴川学院设计工程学院王珏教师团队荣获新文科中级及以下组二等奖,会计学院朱俊杰教师团队荣获新文科中级及以下组三等奖,成绩居全省同类高校前列。

图:院校获奖成果
经过前期校赛选拔、省级复赛评比,武汉晴川学院王珏、朱俊杰两位教师代表学校出战本届教师教学创新大赛省级现场决赛。备赛期间,参赛选手在学校、学院各级领导的大力支持下,在教务处组建的优秀专家团队的悉心指导下,潜心磨课,不断完善参赛课程内容,以饱满的热情积极备战。在决赛中,两位教师以扎实的专业能力、精彩的课堂呈现、优良的综合素质获得了评委们的肯定,充分展现了学校高质量教师队伍的教学水平。
教师参赛使用的课程知识图谱示例:

图:课程知识图谱
此次大赛成绩的取得,是武汉晴川学院长期坚持教学中心地位、持续推进教学改革的生动体现。学校始终高度重视教师队伍建设工作,不断加强教育教学质量建设。学校以教学创新大赛为重要抓手,引导教师持续更新教学理念、创新教学方法及手段,推动教育教学改革创新,提升应用型人才培养质量。
四、数字化赋能校园安全
【简介】
校园安全是维护教育教学秩序与信息系统稳定运行的核心保障,涵盖校内治安与网络安全两大关键领域。为切实筑牢校园安全防线,我校着力构建三大保障体系,形成全方位、多层次的安全防护网:其一,构建健全的组织领导体系。
其二,打造科学的管理制度体系。其三,建设完备的安全设施体系。三大保障体系有机融合、协同发力,共同构筑起校园安全的"铜墙铁壁",为创建平安校园奠定坚实基础。
【建设与利用】
当前我校已建成投用的数字化建设项目主要分为两大类,形成"物防+技防"的立体化安全防护体系:
其一,以视频监控系统为核心的安保类数字化建设项目。该项目聚焦校园物理空间安全防护,通过部署高清智能监控设备、人脸识别门禁系统及周界报警装置,构建起全天候、无死角的校园安全监控网络。项目由后勤保卫处具体负责建设与运维管理,确保硬件设施持续稳定运行。
其二,以网络安全防护为核心的数字安全类建设项目。该项目围绕信息系统安全防护需求,集成部署下一代防火墙、入侵检测系统、数据加密平台及安全态势感知系统,形成多层次、智能化的网络防护体系。项目由党委组织部统筹协调,宣传处负责意识形态安全把控,网络信息中心承担技术实施与日常运维,通过三方协同构建起网络安全管理的"铁三角"机制。
两大类项目通过"物理空间监控+网络空间防护"的有机衔接,实现了校园安全从现实到虚拟、从被动防御到主动预警的全面升级,为构建平安智慧校园提供了坚实的数字化支撑。
1.安保类
除某些敏感区域(如厕所)我校目前已部署了超过1100个摄像头,保障全校安防无死角。

图:安防监控摄像头
同时建有监控中心一间,由后勤保卫处负责,设有专门的安保人员落实24小时值班制度。

图:安防监控中心
我校智能安全门禁系统采用"人脸识别+动态二维码"双因子身份认证架构,集成基于深度学习算法的高精度人脸识别模块与动态二维码生成/核验机制,构建起多维身份核验体系。特别值得强调的是,该系统所维护的人脸特征数据库已成为校内统一身份认证平台的核心数据源,其采集的人脸特征码经脱敏处理后,通过标准化接口能够为图书借阅、消费支付等业务系统提供唯一权威的人脸身份标识,实现"一次采集、全域通用"的校园数字化身份管理闭环。

图:智能门禁系统
2.网络安全类
我校网络安全数字化建设体系采用"软硬协同、纵深防御"的架构设计,主要由硬件基础设施与软件防护模块两大核心板块构成。其中,硬件层聚焦网络边界与核心节点的实体防护,部署了具备高性能包过滤能力的下一代防火墙作为安全网关。
集成深度包检测技术的入侵防御系统(IPS)实现实时威胁阻断,配备双因素认证的堡垒机完成特权账号的全生命周期管理,以及支持多源日志归一化处理的审计服务器构建安全态势感知基础。

图:网络服务设备、网络安全设备
软件层则侧重终端与流量的智能防护,通过部署轻量级防病毒引擎实现终端层面的恶意代码动态查杀,依托硬件IPS同款威胁情报库的入侵防御模块完成网络层的异常行为检测,结合正则表达式与机器学习算法的内容过滤系统实现网络流量中的敏感信息识别与管控,最终形成覆盖"边界-节点-终端-流量"的全维度安全防护体系。

图:安全监测平台
我校设有数据中心24小时值班和应急响应制度且我校的主要信息系统均已通过国家安全等级保护2.0的标准。
【成果案例】
武汉晴川学院获评2024年度“平安校园建设”工作成绩突出集体。
湖北省公安厅印发了《关于表扬2024年度“平安校园建设”工作成绩突出集体和个人的通报》,对全省高校平安校园建设工作中成绩突出的单位和个人进行通报表彰,武汉晴川学院获评2024年度“平安校园建设”工作成绩突出集体荣誉称号,这是我校连续第二年荣获省公安厅此项表彰。

图:获奖年度平安院校
近年来,武汉晴川学院高度重视平安校园建设工作,始终将安全稳定工作作为学校事业发展的重要前提,紧密围绕平安校园创建工作目标,以总体国家安全观为指导,以落实安全责任为主线,以防范化解各类风险隐患为重点,以守护师生安全为本位,多措并举筑牢校园和谐平安的“防护墙”。

图:院校风采
2024年度,我校深入学习贯彻习近平总书记关于高校安全稳定工作的重要指示批示精神,积极响应上级单位关于高校“平安校园建设”的号召,坚持“安全第一、预防为主、标本兼治”的方针,建立健全安全稳定组织领导体系和日常信息收集研判、意识形态、敏感期维稳、突发事件应急处置等工作机制;不断完善校园视频监控系统,校园重点部位覆盖率达到100%;消防安全、交通安全、生产安全、饮食卫生安全等多种安全工作常抓不懈;定期开展“防诈骗”等专项教育宣传活动、消防安全教育活动,安全意识深入人心。
此次荣获“平安校园建设”工作成绩突出集体称号,是对我校在校园安全工作中所取得成绩的充分肯定。下一步,武汉晴川学院将继续深入贯彻有关平安校园建设工作要求,坚持以习近平新时代中国特色社会主义思想为指导,强化安全意识,落实安全责任,完善安全措施,筑牢安全防线,为学生的健康成长保驾护航,为学校的安全稳定工作做出新的更大贡献。
五、数字化赋能校园文化
【简介】
在数字化校园文化建设中,学校注重整合数字技术赋能与大学精神传承。通过数字化统一门户,构建起核心展示站群管理系统,集中呈现学校的办学成就,彰显学校独特的文化特质。依托数据驱动实现服务升级,连接社会公众的多维服务枢纽,为师生提供便捷的信息查询、业务办理等服务,为校友搭建沟通交流的平台,向社会公众展示学校的风貌与实力,为武汉晴川学院高质量内涵式发展提供坚实的数字化赋能支撑。
【建设与利用】
站群管理平台以统一门户作为数字化服务主入口,通过单点登录(SSO)技术实现跨站点身份认证与权限管理,技术整合与流程优化实现信息服务协同。通过“主站+子站”集群模式破解网站分散难题,将主站作为信息中枢,聚合学院新闻、招生政策、重要通知,承担重要展示与导航功能。子站支持院系与职能部门个性化建设,推行内容一次发布、多端同步机制,建立视觉规范体系,统一校徽、标准字、主色及交互逻辑。应用场景覆盖校园文化、招生咨询、校友互动及产学研合作,提升管理效能与用户体验,助力学院数字化赋能校园文化建设。
站群管理系统:学校网站是校园文化建设的核心载体,通过动态光效与微交互设计重构主站架构,打造沉浸式文化体验空间。在内容呈现层面,创新采用3D空间轮播引擎强化重点展示,运用时间轴叙事系统与全景VR技术,立体化呈现教学成果与校园生活,提升校园文数字化传播效能。子站群通过定制化构建,以职能部门彰显服务,二级学院彰显特色为亮点,吸引大量用户通过网站关注学校发展。招生期间,主站日均访问量突破10万人次。

图:学校官网概况
【成果案例】
升级网页服务功能,支持内嵌VR展示服务窗口。

图:网页内嵌的VR展示窗口
更加丰富的展示窗口,尽显学校文化特色。

图:印象晴川
六、数字化赋能管理服务
【简介】
武汉晴川学院以数字化赋能管理服务,聚焦“服务师生、提升效能、支撑发展”的核心目标,依托数字化技术对行政服务体系架构进行重构,以打造高效能、智能化、透明化的数字化管理服务平台为抓手,构建智慧办公服务平台与迎新管理服务平台,将“师生为本”的服务理念贯穿平台建设,通过持续优化管理服务流程、创新管理服务模式,实现行政服务效能的显著提升,为日常管理与师生服务提供数字化支撑。
【建设与利用】
学校智慧办公服务平台与迎新管理服务平台以教职工与学生需求构建的智慧化平台。
智慧办公服务平台以“教职工为中心”的服务理念,聚焦办公效能提升,构建覆盖全校的一体化智慧办公服务平台。通过消弭部门壁垒、无纸化流程重构,实现日常事务线上化与信息实时流转共享,推动跨部门高效协同,为学校教学、管理、服务提供全要素数字化支撑。
迎新管理服务平台以“学生为中心”的服务理念,通过数字化手段优化新生报到流程。将迎新系统与学工系统打通,为我校学工部门与新生提供从录取到入校学习的数字化服务,为新生提供全方位的校园信息服务,帮助快速熟悉校园环境,融入校园生活,开启美好的智慧校园之旅。
1.智慧办公服务平台
学校智慧办公服务平台通过微服务架构模块化分层设计,构建起覆盖行政审批、公文管理、财务管理等30余个高频场景,支持从请假、报销、用章申请到场地预约、会议安排、会议日程全周期管理。支持电脑和手机同步使用,支撑全校日常办公的高效运转,已成为校园运转的“数字中枢”,持续推动管理效率提升,累计处理审批流程超20万条。

图:智慧办公服务平台概况
2.迎新管理服务平台
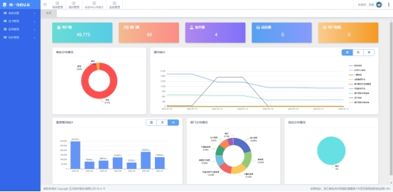
网上迎新管理服务平台是新生了解熟悉学校的“第一站”,是新生认知校园的首要窗口,我校采用交互式可视化界面设计,集成校园文化宣传模块,实现手机APP(学习通)端、宿舍管理系统、数据大屏等模块的深度整合与数据贯通。通过后台智能统计与流程再造,构建起涵盖线上缴费、信息采集、床位预选等功能的"一站式"服务平台,系统配套建立标准化操作规范,迎新期间线上业务办理率达90%,线下工作量显著降低。

图:迎新管理服务平台概况
【成果案例】
武汉晴川学院讯2023年秋季学期开学之际,武汉晴川学院启用迎新管理系统,以数字化手段赋能迎新工作,实现从信息采集、报到注册到后勤服务的全流程智能化管理,为新生及家长打造高效、便捷、贴心的“一站式”入学体验。
通过大数据分析新生来源地、专业分布、接站需求等信息,为后勤保障、志愿服务等提供精准依据。根据调研结果动态调整接站车辆班次,在报到点增设专业咨询台与家长休息区,并针对家庭经济困难学生开通“绿色通道”线上申请通道,确保每位新生感受“未入校门,先享服务”的温暖。

图:2023年迎新数据
迎新系统的应用实现了数据实时统计与可视化呈现,管理人员可通过后台实时掌握报到进度、宿舍入住率、缴费情况等关键数据,及时调配资源、应对突发状况。
图:2023年迎新现场服务
来自湖北荆州的新生张同学分享道:“原以为报到手续会很繁琐,没想到通过手机提前完成大部分流程,到校后五分钟就办完了所有手续,还能通过系统查看校园地图和课程表,真的太贴心了!”家长王女士也点赞:“从接站到入住,每个环节都有志愿者引导,系统信息透明,我们很放心。”